Uso del generador de carga SkyCiv en NBCC 2015 Cálculos de carga de viento
Para calcular las presiones de carga de viento para una estructura usando SkyCiv Load Generator, el proceso es definir primero la referencia del código. Desde allí, el flujo de trabajo es definir los parámetros en la pestaña Proyecto, Pestaña del sitio, y pestaña Edificio, respectivamente. sin embargo, Los usuarios gratuitos sólo pueden utilizar el cálculo para un tejado a dos aguas y abierto a dos aguas durante un máximo de 3 resuelve por semana. Con una Cuenta Profesional o comprando el módulo generador de carga autónomo, puede utilizar todas las funciones de este cálculo todo el tiempo que desee Puede comprar el módulo independiente a través de este enlace.

Figura 1. Interfaz de usuario del generador de carga SkyCiv.
Datos del sitio
Los usuarios pueden obtener la presión del viento por hora por ubicación en cualquier momento desde la base de datos gratuita del mapa de velocidad del viento de SkyCiv.. Usando NBCC 2015, el primer paso es definir el Intervalo de recurrencia a cualquiera 10 años o 50 años para obtener la presión del viento por hora adecuada, q, de la base de datos. Luego, Selecciona el Estado límite si estás considerando el Servicio o Estado límite último, y el Categoría de importancia de la estructura en función de su ocupación. Estos parámetros se utilizan para obtener el factor de importancia., Iw. Después de estos pasos, solo necesita ingresar la dirección ubicada en Canadá y el módulo buscará la ubicación en la Tabla C-2 del Apéndice C de NBCC 2015. La presión del viento por hora correspondiente y otros datos específicos de la ubicación se obtendrán de la base de datos. También puede anular la velocidad básica del viento para obtener una presión de viento de diseño más apropiada..

Figura 2. Datos del sitio del generador de carga SkyCiv.
SkyCiv ha digitalizado el mapa según el estándar de bolsillo. Esto significa, simplemente puede ingresar en la ubicación del sitio y el software extraerá automáticamente las velocidades del viento en función de esta entrada. El software utilizará nuestro interpolador interno para calcular valores entre los contornos., para garantizar que se usen velocidades de viento precisas en sus diseños.
Parámetros de entrada del sitio para el cálculo de la carga de viento
Intervalo de recurrencia – La probabilidad anual de ocurrencia.: (10-año y período de retorno de 50 años) de la presión del viento
Estado límite – las opciones son Estados Límites Últimos (ULS) y Estados Límite de Servicio (SLS)
Categoría de importancia –para calcular el factor de importancia Iw según la Tabla 4.1.2.1.
Dirección del proyecto – Se utiliza para obtener la velocidad del viento más cercana según la región y el país del viento.
Presión del viento por hora – la presión del viento por hora que se utilizará para calcular la presión del viento de diseño. Esto se determina automáticamente en función de la dirección del proyecto y el usuario puede modificarlo.
Una vez que se completen los parámetros anteriores, ahora podemos pasar a la sección Datos de estructura.
Datos de estructura
Los datos de la estructura y los parámetros del viento y la nieve están separados en diferentes secciones.. Primero debe definir el Estructura estas analizando. Actualmente, Sólo la estructura del edificio es compatible con NBCC. 2015.

Figura 3. Entrada de datos estructurales para edificios..
Para estructura de construcción, Necesitamos llenar las dimensiones de la estructura como se muestra en la figura del edificio de arriba.. Las opciones para los perfiles del techo son las siguientes.:
- A dos aguas/Duopich
- Monoslope / Monopitch
- Cadera
Por usuarios libres, solo el techo a dos aguas está disponible para la construcción. Una vez que haya completado todas las entradas de datos de estructura, puede visualizar la estructura haciendo clic en el 3Renderizado 3D en el lado derecho. Adicionalmente, Tenga en cuenta que la longitud del edificio se define como la dimensión paralela a la dirección del viento. (como se muestra en la flecha) y la longitud del edificio es perpendicular a la dirección del viento.
Parámetros de entrada de la estructura para el cálculo de la carga de viento
Perfil de techo – Se utiliza en valores de coeficiente de presión basados en el perfil de techo seleccionado y el ángulo de inclinación del techo.
Longitud del edificio – la dimensión paralela a la dirección del viento como se define en NBCC 2015. Utilizado en el cálculo de coeficientes de presión.
Ancho del edificio – la dimensión perpendicular a la dirección del viento como se define en NBCC 2015. Utilizado en el cálculo de coeficientes de presión.
Altura de la cresta – la dimensión de la estructura desde el suelo hasta el vértice del techo.
Ángulo de inclinación del techo – la pendiente del techo en grados. Utilizado en el cálculo de coeficientes de presión.
Altura del alero – la dimensión de la estructura desde el suelo hasta los aleros del techo. Esto se calcula automáticamente al finalizar Altura de la cresta y Ángulo de inclinación del techo.
Una vez que se completen los parámetros anteriores, Ahora podemos pasar a la sección Parámetros de carga de viento..
Datos del viento
Para continuar con nuestro cálculo de carga de viento, primero debemos marcar la casilla de verificación al lado del botón Carga de viento. Por defecto, esto se verifica cuando se han definido los datos de viento del sitio.

Figura 4. Casilla de verificación para datos de carga de viento.
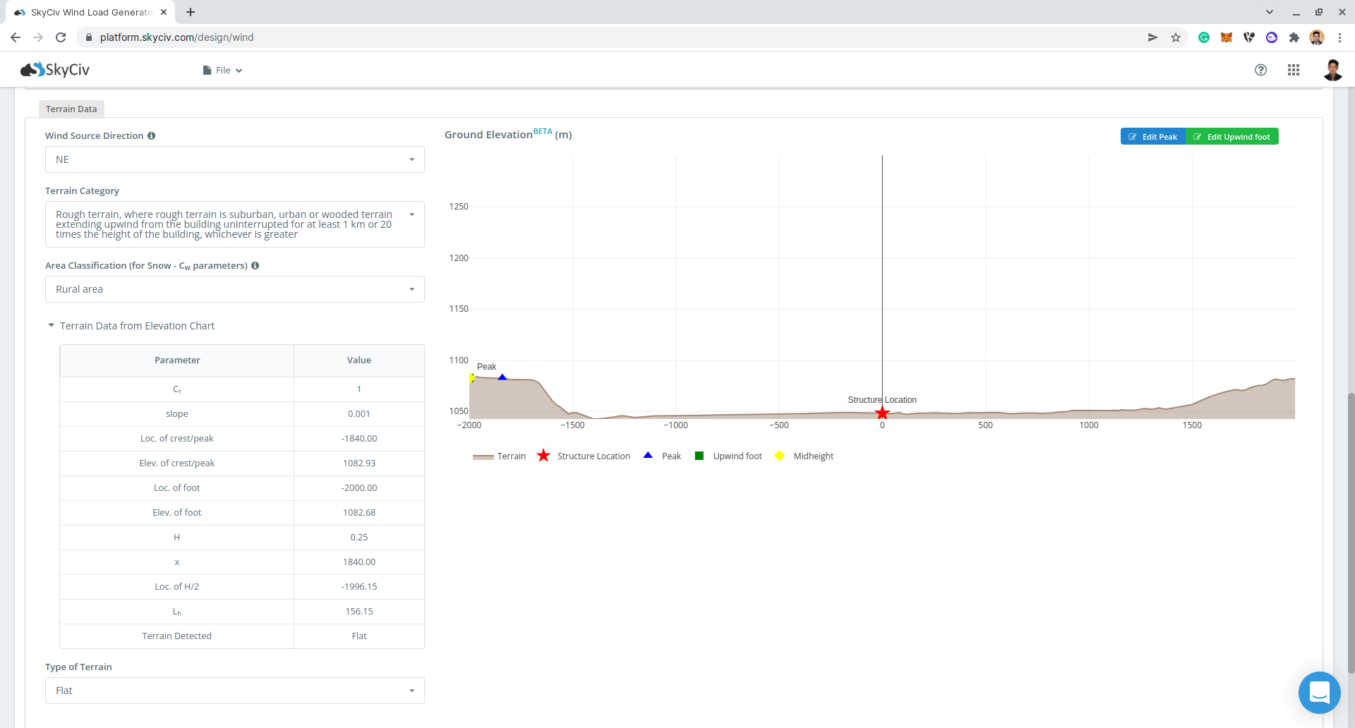
El siguiente paso, es definir el Dirección de la fuente de viento el correspondiente Categoría de terreno de la zona de barlovento. El parámetro de dirección del viento se utiliza para obtener la ceñida (lado izquierdo) y a favor del viento (lado derecho) elevaciones del suelo para calcular Factor Topográfico, Ct. Adicionalmente, la Categoría de terreno se utiliza para determinar la Factor de exposición Cmi.
Desde la versión v4.7.0, Terreno intermedio Se introdujo la opción para calcular el Factor de exposición \( C_{mi} \) para terrenos con asperezas intermedias en el lado de barlovento. Sólo necesita completar el valor de Extensión de terreno accidentado en contra del viento. Esta es la longitud del terreno accidentado., como se define en la Sección 4.1.7.3(5) de NBCC 2015, medido desde la ubicación de la estructura. Si esta distancia es mayor o igual a 1 km o 20 veces la altura de la estructura, lo que sea mayor, El terreno puede considerarse como Terreno accidentado, y si la distancia es menor que 50 m, se considera como Terreno abierto. De lo contrario, calculará el factor de exposición interpolado \( C_{mi} \) según la sección 4.1.7.3(5). Con respecto a esto, se introducen nuevas herramientas – Herramientas Medir distancia y radios de distancia.

Figura 5. Herramientas de medición de distancia agregadas al generador de carga SkyCiv.

Figura 6. Herramienta Radios de distancia agregada al generador de carga SkyCiv.
El Medir distancia La herramienta se utiliza para generar un círculo a partir de un punto en el que se hace clic en el mapa y muestra su radio en metros.. De esta manera, Puede medir las distancias desde la ubicación que se analiza en determinadas ubicaciones.. Esto se puede utilizar para determinar el valor de la Extensión del terreno accidentado contra el viento. Por otro lado, la Radios de distancia se introduce para que los usuarios puedan dibujar círculos con distancias específicas desde la ubicación para cada categoría de fuente de viento. Usando esto para NBCC 2015, puedes poner valores de 50metros y 1000m (o 20 veces la altura de la estructura) ya que estos son los criterios para determinar rápidamente el Categoría de terreno para cada dirección de la fuente del viento. Eso es, si el terreno accidentado aún es visible más allá del 1000m (o 20 veces la altura de la estructura) circulo, por lo tanto, el terreno ya puede considerarse como Terreno accidentado. Si el terreno accidentado sólo es visible dentro del círculo de distancia más pequeño (50radio m), entonces la categoría del terreno es Terreno abierto. De lo contrario, si la longitud del terreno accidentado está entre estos círculos de distancia, deberás seleccionar el Terreno intermedio en el Categoría de terreno y mida la longitud del terreno accidentado utilizando el Herramienta Medir distancia. Para editar el radio de los radios de distancia, simplemente vaya a Configuración y coloque un valor de los radios separados por comas en metros.

Figura 7. Opción en la configuración para editar las distancias para la herramienta Radios de distancia en SkyCiv Load Generator.

Figura 8. Datos de elevación de Google Maps para ceñida (izquierda) y lado a favor del viento (verdad).
Parámetros de entrada de topografía
Dirección de la fuente de viento – Se utiliza para obtener los datos de elevación en una sección de dirección específica del área.. Estos datos de elevación se utilizan para determinar la Factor Topográfico, Ct
Tipo de terreno – Opciones para seleccionar Plano, Colina, Escarpa, Cresta
H – Altura de la obstrucción/terreno. Para el tipo de terreno se establece una opción que no sea Terreno plano, esto se utiliza para calcular el Factor Topográfico, Ct
Lh – Distancia horizontal desde el pico hasta la altura media de la obstrucción. Para el tipo de terreno se establece una opción que no sea Terreno plano, esto se utiliza para calcular el Factor Topográfico, Ct
x – Distancia horizontal de la estructura al pico de la obstrucción con el pico como punto de referencia. Para el tipo de terreno se establece una opción que no sea Terreno plano, esto se utiliza para calcular el Factor Topográfico, Ct

Figura 9. Parámetros de topografía para NBCC 2015.
Parámetros de entrada de viento para MWFRS
Tipo de Estructura – Se requiere configurar en NBCC 2015 Edificios – Sistema principal de resistencia a la fuerza del viento (MWFRS)
Clasificación de recintos – Las opciones son: Pequeñas aberturas uniformemente distribuidas que ascienden a menos de 0.1% de la superficie total del edificio; Aberturas distribuidas de manera no uniforme, ninguna de las cuales es significativa o aberturas significativas que son resistentes al viento y se cierran durante las tormentas.; y Es probable que grandes aberturas permanezcan abiertas durante las tormentas. Se utiliza para obtener los coeficientes de presión interna. Cpi
Elevación del piso – Dado que la presión del viento que actúa sobre barlovento es de naturaleza parabólica, esto se utiliza para aproximar esta presión asignando múltiples presiones rectangulares que actúan sobre la pared entre el nivel

Figura 10. Parámetros del viento para NBCC 2015 MWFRS.
Parámetros de entrada de viento para componentes y revestimientos
Tipo de Estructura – Se requiere configurar en NBCC 2015 Edificios – Componentes y revestimientos
Clasificación de recintos – Las opciones son: Pequeñas aberturas uniformemente distribuidas que ascienden a menos de 0.1% de la superficie total del edificio; Aberturas distribuidas no uniformemente de las cuales ninguna es significativa o aberturas significativas que son resistentes al viento y cerradas durante las tormentas.; y Es probable que grandes aberturas permanezcan abiertas durante las tormentas. Se utiliza para obtener los coeficientes de presión interna. Cpi
Bloqueo del viento – Para el cálculo de GCnorte para perfiles de tejado abiertos
Área efectiva del revestimiento de paredes – Puede ser un valor separado por comas (Es decir. 23,44,20) para múltiples áreas de viento efectivas. Se utiliza para calcular la presión del viento de diseño para revestimientos de paredes o componentes.
Área efectiva del revestimiento del techo – Puede ser un valor separado por comas (Es decir. 23,44,20) para múltiples áreas de viento efectivas. Se utiliza para calcular la presión del viento de diseño para revestimientos o componentes de techos.
Presión de revestimiento considerada? – Opción de incluir/excluir presión interna para el componente/revestimiento
Elevación del piso – Dado que la presión del viento que actúa sobre barlovento es de naturaleza parabólica, esto se utiliza para aproximar esta presión asignando múltiples presiones rectangulares que actúan sobre la pared entre el nivel

Figura 11. Parámetros del viento para NBCC 2015 Componentes y revestimiento.
Después de que todos estos parámetros estén definidos, el siguiente paso es hacer clic en Calcular cargas en la parte superior derecha de la interfaz de usuario..
Resultados
Los resultados del cálculo se muestran a continuación.:


Figura 13. Resultados de viento para Edificio – Componentes y revestimientos
Los resultados resumidos se muestran en el lado derecho de la pantalla..
Cálculo detallado
Solo se puede acceder a los cálculos detallados de carga de viento Usuarios de cuentas profesionales y los que compraron el módulo generador de carga autónomo. Todos los parámetros y supuestos utilizados en el cálculo se muestran en el informe para que sea transparente para el usuario.. Puede descargar un cálculo detallado de muestra a través de los siguientes enlaces:
NBCC 2015 MWFRS
NBCC 2015 Componentes y revestimientos

Para recursos adicionales, puede utilizar estos enlaces como referencia:

